欢迎访问东莞市91海角精国精产拍环保科技有限公司!
燃烧法是消除法的一种,是利用有机气相污染物易燃烧性质进行处 理的一种方法,直接与火焰接触燃烧,把废气中的可燃成分燃烧分 解的一种方法。该法适合处理高浓度有机气相污染物,燃烧温度控 制在1100℃以上,去除效率达95%以上。本法又分为不加辅助燃料 和加辅助燃料两种燃烧类型。直接燃烧法的烟道气温很高,可以采 用废热锅炉利用余热。
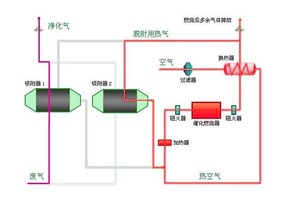
海角社区免费版燃烧法工艺图
催化燃烧法因其净化效率高,工艺简单,是应用最广的一种,也有 不少国产装置;但其主要问题是能耗大,尤其是废气浓度低时热回 收量少能耗更大;又浓度变化大时适应性不佳等亦限制了其应用。 因而,工程实际使用率并不高。目前在海角社区免费版的运用中对于 热源为天然气、煤气或油的烘干室,直接通至炉内燃烧最适宜。
用燃烧法处理工业废气的方法有如下几种:
1 .既不需补充燃料又不需提供空气便可维持燃烧的废气 。
2.不需要辅助燃料,但需补充空气才可维持燃烧的废气或尘雾。
3..让废气通过催化剂床层,使废气中可燃物发生氧化放热反应。
4.不加辅助燃料就不能维持燃烧的工业废气或尘雾。
从上面91海角精国精产拍可以看出对于工业废气成分的不同,要采用不同的海角社区免费版工艺来量身定制,更大节省投资成本和最终的排放效果。 91海角精国精产拍环保科技15年环保行业经验,专业的环境治理工程公司。